- See clicks by platform, post, or campaign inside Social Planner.
- Quick Summary – Social Media Link Tracking Overview
- What’s New in GHL for Social Media Link Tracking
- What Changed With Link Tracking in GHL
- Why Social Media Link Tracking Matters for Agencies
- How to Use Social Media Link Tracking in GHL
- Quick Tips to Improve Social Media Link Tracking
- What Social Media Link Tracking Means for Your Strategy
- Frequently Asked Questions About Social Media Link Tracking in GHL
- Start Using Social Media Link Tracking Today
See clicks by platform, post, or campaign inside Social Planner.
Why Social Media Link Tracking Matters Today
Social media link tracking is now a must if you’re posting for clients or running campaigns.
Without it, you’re stuck guessing. You won’t know which platform pulled in traffic or which post actually worked. That makes reporting harder and your strategy weaker.
GoHighLevel just solved that.
With the new update inside Social Planner, you can now track link clicks across platforms. It’s built into your dashboard. You get the numbers, the trends, and the breakdown by platform all in one place.No more jumping between tools or updating spreadsheets just to see what worked.

GHL’s new social media link tracking shows you what content works and where. It’s a faster, cleaner way to track clicks and improve your results without extra tools.
Quick Summary – Social Media Link Tracking Overview
Purpose: This update adds social media link tracking inside GHL’s Social Planner so users can measure clicks across posts and platforms without third-party tools.
Why It Matters: You can now track what content drives traffic, see which platforms perform best, and report results with less effort.
What You Get: A new URL Tracking dashboard, click data by platform, trend charts, and filtering by campaign or post type.
Time to Complete: Link tracking starts automatically. Just post through Social Planner and assign a campaign name.
Difficulty Level: Beginner. No setup or extra tools required.
Key Outcomes: Clearer insights, faster reporting, and better decisions about what to post and where.
What’s New in GHL for Social Media Link Tracking
Social media link tracking is now built into GHL’s Social Planner.
Anytime you share a URL through Social Planner, GHL tracks it for you. You can now see how many clicks your links get, which platforms perform best, and how each URL trends over time.
Automate marketing, manage leads, and grow faster with GoHighLevel.

There’s a new tab called URL Tracking inside the Statistics section. It gives you the full picture without extra steps. You’ll be able to:
- See total clicks for each shared link
- Break down clicks by platform, like Facebook or Instagram
- View how each URL performs over time with built-in charts
- Filter results by platform or campaign name
If you add a campaign name when posting a link, GHL groups all matching posts together. That means you can compare the same link across different social platforms or posts and see what actually worked.This social media link tracking is done right. Simple, clear, and right where you need it.
What Changed With Link Tracking in GHL
Social media link tracking used to be a mess.
You had to use outside tools to shorten links. Then you’d check clicks in another dashboard, copy the data, and try to match it all up in a spreadsheet. It was slow, and it didn’t always give you the full picture.
GHL fixed that.
Now, every time you post a link through Social Planner, tracking happens automatically. You can see clicks, trends, and platform-level results right inside your account.There’s no need to switch between tools or pull reports by hand. GHL keeps your social media link tracking simple and in one place.
Why Social Media Link Tracking Matters for Agencies
If you’re running content for clients, social media link tracking is more than a nice-to-have. It’s a must.
When you know which links are getting clicks, you can see what content and platforms are actually working. You stop guessing. You start making better decisions.
This helps with reporting too. You can show real numbers tied to real posts. That builds trust with clients and gives them confidence in your strategy.
You also save time. No more logging into five places to pull a report or trying to remember which campaign used which link.With GHL handling the tracking, you stay focused on the strategy instead of the cleanup. You get the numbers you need without extra tools.
How to Use Social Media Link Tracking in GHL
Social media link tracking in GHL isn’t something you have to set up. It’s already built into the Social Planner. You just need to know where to look and how to tag your links.
Here’s how to start tracking links step by step:
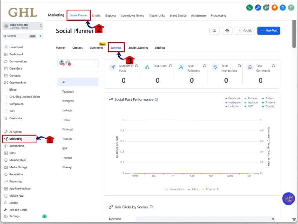
Step 01: Access the Main Left Hand Menu in GoHighLevel
- The Main Menu on the Left side of your screen has all the main areas that you work in when using GHL
1.1 Click on the Marketing Menu Item.
- Access the ‘Marketing’ section of GoHighLevel
- This is where you’ll find the Social Planner, Emails, and more.
1.2 Click on the Social Planner Menu Tab.
- This opens your calendar and all scheduled or drafted posts.
1.3 Click ‘Statics’ tab
- Here’s where the new URL Tracking feature lives.

Step 02: Create a Post with a Trackable Link
- Posting a link through GHL is what activates tracking. No setup required.
2.1 Click the New Post button inside the Social Planner.
- Choose the platform and write your post like you normally would.
2.2 Add your link into the post content.
- This can be a full URL or a shortened link. GHL tracks both.
2.3 Assign a Campaign Name to your link.
- This groups all posts using the same link and campaign together in the reporting view.

Step 03: View Your Link Performance
- After you post, go back to the URL Tracking tab to check your results.
3.1 See total clicks for every link you’ve posted.
- GHL tracks original and shortened links automatically.

3.2 Use the platform filter to break down performance by Facebook, Instagram, LinkedIn, and others.
- You’ll get a clear picture of where your traffic is coming from.

3.3 View trend charts to see performance over time.
- This helps you spot which posts or platforms are gaining momentum.

Step 04: Use Filters and Campaigns to Compare
- GHL gives you built-in tools to slice your data and find what works.
4.1 Filter your data by platform or campaign name.
- Great for comparing the same link across multiple posts or platforms.
4.2 Sort by click volume or time period.
- Spot patterns and double down on what’s getting results.
Step 05: Adjust and Repeat
- Link tracking is only useful if you act on what you learn.
5.1 Use the data to fine-tune your content strategy.
- If Instagram is clicking more than Facebook, shift your focus.
5.2 Keep naming your campaigns the same way to keep results organized.
- Consistency makes comparison easier over time.
That’s it. Social media link tracking in GHL is simple, clean, and already working behind the scenes. You just have to start using it.
Quick Tips to Improve Social Media Link Tracking
Social media link tracking works best when you keep things simple and stay consistent. Here are a few tips to help you get better results from day one.
1. Add a campaign name to every post
- This makes your social media link tracking more useful. GHL uses the name to group your posts and show performance across platforms.
2. Keep your naming consistent
- Use a clear and simple format. For example, “spring-sale-facebook” or “lead-magnet-email.” This makes it easier to sort and compare later.
3. Test your messaging
- Share link across different posts or platforms. Change the text each time. With social media link tracking, you’ll see which message got more clicks.
4. Don’t wait too long to check the data
- Check your stats once a week. You don’t need a deep report just look at what’s getting clicks and what’s not. Then adjust your plan.
5. Make sure your link is easy to find
- Long posts can bury a link. Keep it visible and clean. The easier it is to see, the more likely someone will click.
When you use social media link tracking in small, steady ways, the data adds up. And over time, it gives you a clear picture of what’s working.
What Social Media Link Tracking Means for Your Strategy
Adding social media link tracking to GHL gives you something most platforms don’t real insight without extra work.
You can now track every link across posts and platforms. That means you know what’s working and where. You’re no longer guessing or relying on outside tools.
This also makes client reporting easier. You can point to the numbers, not just say a post “did well.” That builds trust and helps show the value of your work.
It also saves time. With social media link tracking built into GHL, you’re not jumping between apps or pulling screenshots. It’s all in one place, ready when you need it.More clarity. Less busywork. Better decisions. That’s what this update means.
Frequently Asked Questions About Social Media Link Tracking in GHL
Still have a few questions about how social media link tracking works in GHL? Here are quick answers to the ones we hear most often:
Start Using Social Media Link Tracking Today
Social media link tracking helps you see what’s really going on with your posts.
You’ll know which links are getting clicks, which platforms are performing, and what content is doing the work. It’s all built into GHL. You don’t need anything extra.
This update makes it easier to track results and share them with clients. It also helps you spend less time pulling data and more time planning your next move.
If you’re already using Social Planner, the tracking is ready. Just add links, name your campaigns, and let GHL show you what’s working.Clear data. Fewer steps. Better decisions.
Scale Your Business Today.
Streamline your workflow with GoHighLevel’s powerful tools.



